TypeScript SDK v4 is now available! See what's new
PlatformMonitor

Traces

Every Inngest function run is automatically traced with no configuration required. Traces are available in both the DevServer and the Inngest Cloud dashboard, giving you a complete picture of what happened during a function execution, including step timing, queue delays, HTTP connection phases, retry attempts, and input/output data.

Trace View

Layout

The trace view is a two-panel layout with a resizable divider:

  • Left panel: Run info header and an interactive timeline of execution bars
  • Right panel: Contextual details for the selected step or the run itself

Drag the divider between panels to adjust the split to your preference.

Trace view showing the two-panel layout with timeline bars on the left and step details on the right

Run Info

The header at the top of the left panel displays key information about the function run:

  • Function name with navigation breadcrumbs (App > Function > Run)
  • Run ID
  • App and Function links
  • Duration: total time from queued to ended
  • Queued at, Started at, and Ended at timestamps
  • AI indicator: shown when the function uses step.ai methods

Actions in the header include Rerun, Cancel (for in-progress runs), and Invoke to re-invoke the function.

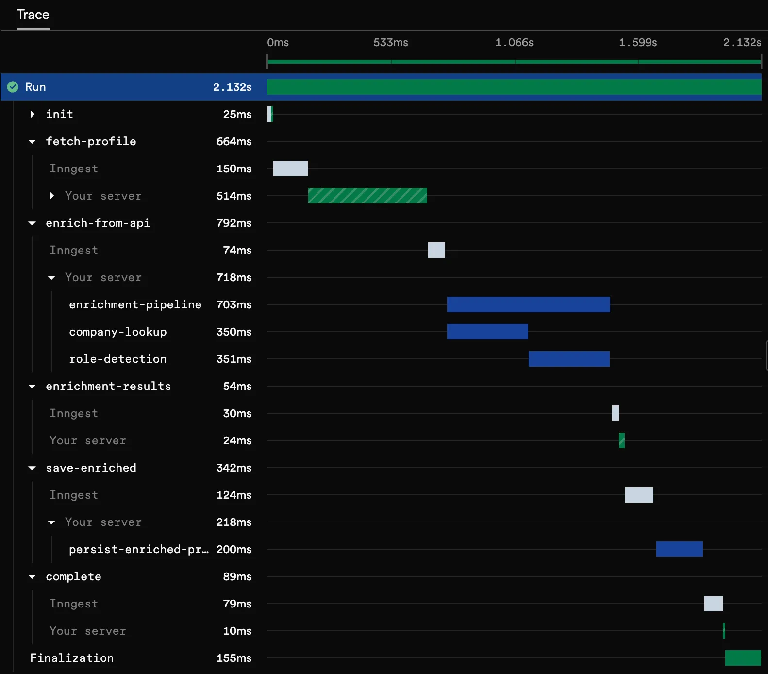
Timeline

The timeline is a waterfall visualization where each bar represents a span in the function execution. Bars are positioned proportionally to their start time and duration relative to the total run. A thin horizontal center line connects the timeline, and time markers at the top show the relative position (0%, 25%, 50%, 75%, 100%).

Timeline Bars

Each bar in the timeline shows the span name and an icon on the left, its duration on the right, and a colored bar representing its position and length in time.

Bar types:

BarDescriptionVisual Style
RunThe top-level function execution
Status-colored solid bar
step.runA step.run() execution
Status-colored solid bar
step.sleepA step.sleep() pause
Gray solid bar
step.waitForEventA step.waitForEvent() wait
Gray solid bar
step.invokeA step.invoke() call to another function
Gray solid bar
InngestQueue/scheduling delay
Short gray bar
Your serverServer-side execution time
Tall bar with diagonal stripe pattern
ConnectingConnection phase
Dotted outline
FinalizationPost-execution cleanup and state persistence
Short status-colored bar
Extended traces: sub-bars from custom OpenTelemetry spans (see Extended Traces)
Userland spanCustom OpenTelemetry span from your code, nested under "Your server"
Blue solid bar

Status colors apply to the run bar and step execution bars:

  • Green: Completed successfully
  • Red: Failed
  • Gray: Cancelled

When a step has both queue delay and execution time, its bar displays as a compound bar: a short gray segment (queue delay) immediately followed by a status-colored segment (execution time). This lets you see at a glance how much time was spent waiting vs. executing.

Timeline bars showing different bar types and styles

Hovering over any bar shows a tooltip with:

  • Duration: how long the span took
  • Delay: queue delay before execution started (when applicable)
  • Start and End: precise timestamps down to milliseconds

Timing Breakdown

Click the expand arrow on any step bar to reveal how time was spent:

  1. Inngest: Time in Inngest's queue before your server received the request. Displayed as a short gray bar with a gear icon.
  2. Your server (or your organization name): Time your server spent executing the step. Displayed as a tall bar with a diagonal stripe pattern and a building icon.

Timing breakdown showing Inngest queue delay and server execution

This breakdown helps you quickly identify whether latency is caused by queue congestion (Inngest bar) or your application code (server bar).

Timeline Zoom

For long-running functions with short individual steps, use the time brush in the timeline header to zoom into a specific time range:

  • Drag the handles on either end to narrow the visible window
  • Drag the selected region to pan across the timeline
  • Click outside the selection to expand it
  • Click the reset button to return to the full view (0%–100%)

Time markers update dynamically as you zoom, and all bars rescale to fill the visible window.

Timeline zoom with the time brush focused on a specific range

Details Panel

The right panel shows contextual information about whichever item is selected in the timeline. Click a step bar to see step details, or click the root bar to see run-level details.

Step Details

Selecting a step bar opens the step details panel with:

Header:

  • Step name with a collapsible section toggle
  • Attempt badge: shows "Attempt N" when the step has been retried (highlighted in the step's status color)
  • Rerun from step button: re-execute the function starting from this step

Timing:

  • Queued at, Started at, Ended at: precise timestamps
  • Delay: how long the step waited in the queue
  • Duration: total execution time
  • Step type: displayed as a code badge (e.g., step.run, step.invoke)

Step-type-specific fields:

Step TypeFields Shown
step.invokeFunction ID, triggering event ID, triggered run ID, timeout, timed out status, return event ID
step.sleepSleep until datetime
step.waitForEventEvent name, match expression, timeout, timed out status, matched event ID
step.waitForSignalSignal name, timeout, timed out status

Tabs (shown below the timing section):

  • Input: The step's input data as formatted JSON
  • Output: The step's return value as formatted JSON
  • Error details: Error message and body (shown when the step failed, auto-selected as default tab)
  • Headers: Response headers returned by your SDK endpoint
  • Metadata: Structured key-value tables for span metadata (custom metadata, AI metadata, warnings)

Step details panel showing timing info, step-specific fields, and I/O tabs

For a step.invoke, the details panel also shows the invoked function, triggering event ID, triggered run ID, timeout, and return event ID:

Step details panel for a step.invoke showing invoke-specific fields

Run Details

Selecting the root bar (or when no step is selected) shows the run details panel:

Trigger information (varies by trigger type):

Trigger TypeFields Shown
EventEvent name, event ID, received at timestamp
CronCron expression, cron ID, triggered at timestamp
BatchEvent name, batch ID, received at timestamp

Actions:

  • Invoke button: re-invoke the function with a custom payload

Tabs:

  • Input: The triggering event payload as formatted JSON (includes a "Send to Dev Server" action in DevServer mode)
  • Output: The function's return value
  • Error details: Error message and body (when the run failed)
  • Metadata: Run-level span metadata

Run details panel showing trigger information and event payload

Retry Attempts

When a step fails and is retried, the step details panel shows an attempt badge next to the step name (e.g., "Attempt 2"). The badge is colored to match the step's status: red for a failed attempt, green for a successful retry.

Each retry attempt is a separate span in the timeline, so you can compare timing and output across attempts to understand what changed between retries.

Extended Traces TypeScript 3.44.5+

Extended Traces bring OpenTelemetry-powered distributed tracing to your Inngest functions, capturing visibility beyond Inngest's built-in steps, including external API calls, database queries, and third-party service interactions.

What's Included

When you enable Extended Traces, Inngest automatically instruments your functions to capture:

  • External service calls: HTTP requests, database queries, and third-party API interactions
  • Performance bottlenecks: Identify slow operations across your entire execution path
  • Distributed context: Full trace propagation across your stack

How They Appear

Extended trace spans appear as child bars in the timeline, nested under your server's execution. These spans are visually distinct and labeled with the operation they represent.

Clicking an extended trace span shows the Attributes tab in the details panel with:

  • Span name and kind (client, server, internal, etc.)
  • Service name
  • OpenTelemetry attributes: all span attributes displayed as key-value pairs (internal Inngest attributes are filtered out)

Extended traces showing userland spans nested in the timeline with the attributes panel open

Get Started

Extended Traces are available in TypeScript as an opt-in feature. Get started in a few minutes by configuring the Extended Traces middleware.