Ship AI workflows and Agents to production faster
Iterate rapidly, orchestrate reliably, and scale with complete control. With a developer-first approach, Inngest handles the infrastructure, so you can focus on building AI applications — not backend complexity.

Trusted by companies innovating with AI:
Built to support any AI use case
Meet the demands of complex AI workflows
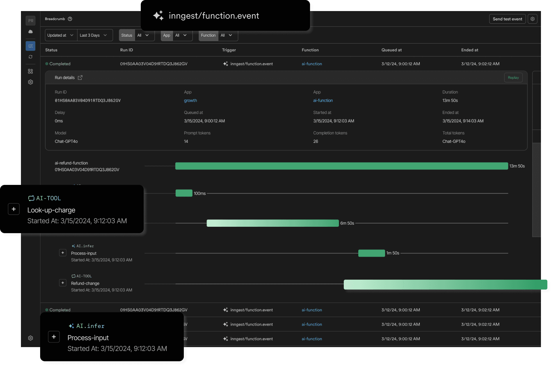
Inngest simplifies the orchestration of AI agents, ensuring your applications run reliably and efficiently in production. From complex agentic workflows to long-running processes, Inngest provides the tools you need to focus on building AI applications while leaving the complexities of orchestration to us.
Reliable orchestration
Handle workflows across multiple models, external tools, and data sources with full observability and retries to gracefully manage failures.
Efficient resource management
Use step.ai.infer to proxy long-running LLM requests, reducing serverless compute costs while gaining enhanced telemetry.
Rapid iteration
Debug agentic workflows locally with Inngest's Dev Server for faster development and testing.
Scalable for production
Deliver AI applications with the reliability and observability needed to understand and optimize customer workloads in production.
Focus on AI engineering
Use Inngest's SDKs, including AgentKit, to define workflows in code and leave orchestration complexities to us.
Build powerful AI agent patterns
Inngest provides the primitives to build complex AI workflows — from tool calling loops to multi-agent systems with human oversight.
Tool loops
Orchestrate iterative tool calling loops with automatic retries and full observability. Learn more →
Sub-agents
Compose complex workflows by invoking child functions as sub-agents, each with their own configuration. Learn more →
Human in the loop
Pause agent execution to wait for human approval or input before continuing. Learn more →
Production-grade reliability
AI workflows are production-ready with reliable orchestration, full observability, and the ability to seamlessly integrate external tools and models

Introducing step.ai APIs
Seamlessly integrate reliable, retryable steps and achieve full observability across your AI applications and agentic workflows. These APIs are designed to simplify development and production, empowering you to iterate rapidly and ship production-ready AI products with confidence.
Extend existing code reliability with step.ai.wrap
Wrap any AI SDK with step.ai.wrap to ensure reliable execution of AI tasks. Gain complete visibility into request and response data, with built-in retries to handle failures gracefully and keep workflows running smoothly.
Secure inference with step.ai.infer
Offload inference requests securely to any inference API using step.ai.infer, powered by Inngest's infrastructure. This reduces serverless compute costs while providing enhanced observability into every inference request and response.
import { generateText } from "ai"
import { openai } from "@ai-sdk/openai"
export default inngest.createFunction(
{ id: "summarize-contents" },
{ event: "app/ticket.created" },
async ({ event, step }) => {
// This calls generateText with the given arguments, adding AI observability,
// metrics, datasets, and monitoring to your calls.
const { text } = await step.ai.wrap("using-vercel-ai", generateText, {
model: openai("gpt-4-turbo"),
prompt: "What is love?"
});
}
);
Customer story
Securing the Internet: How Outtake's AI Agents Dismantle Cyber Attacks at Scale with Inngest
Outtake's approach demonstrates that effective AI agents require a robust architecture to handle large datasets, manage rate limits, and ensure reliability
“Throttling and durable execution are essential for automating cybersecurity at scale. We have several rate limits in a variety of places, both incoming in terms of APIs and outgoing in terms of token spend. Inngest is helping our developers confidently create and deploy highly complex agentic AI workflows faster than ever.”
Learn more about Inngest
Explore how Inngest's orchestration and tooling can help you bring your AI use case to production.
AI agent patterns
Learn how to build tool loops, sub-agents, and human-in-the-loop workflows.
View documentationThe principles of production AI
How LLM evaluations, guardrails, and orchestration shape safe and reliable AI experiences.
Read articleAgentic workflow example: importing CRM contacts with Next.js and OpenAI o1
A reimagined contacts importer leveraging the power of reasoning models with Inngest
Read article